
Time-tested for more than 15 years. Safe and conservative

Process Lasso is NOT yet another task manager. It is a system automation and optimization utility containing a fleet of algorithms to dynamically boost the performance of your server and retain responsiveness during high loads. Further, with Process Lasso you can automate all kinds of process settings with rules, persistent process priorities, CPU affinities, etc…
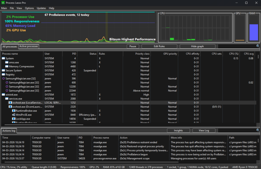
Among its features is our famous ProBalance algorithm that temporarily reduces the priority of troublesome background processes in order to improve PC responsiveness, as shown in real-world and synthetic tests. Then there is the Bitsum Highest Performance power plan, tuned to give you maximum performance when you need it. IdleSaver will drop you down to a more conservative power plan when you walk away.
Our proprietary responsiveness metric will give you an accurate representation of actual system responsiveness, and logging will let you examine process activity.
This is the real deal, make no mistake! It is intended for power users, but average users can get large benefits by simply installing it. No further configuration necessary! There is so much more. Give it a try yourself!
Process Lasso offers state of the art real-time PC optimization and automation. We do so through intelligent real-time algorithms we’ve pioneered, and also by user-created rules. Run your PC your way!
Keep system responsive during high CPU loads with ProBalance
Monitor responsiveness with our proprietary algorithm
Optimize and automate process CPU affinities, priority classes, and more!
Disable Hyper-threading / SMT per-process
Disallow processes from running
Limit number of instances of a process (even per-user)
Log and audit process activity
Auto-restart processes
Broad CPU compatibility (SMP, NUMA)
Light-weight native C++ code with negligible resource use
Efficient stand-alone core engine that can run as a service
Separate GUI goes into sleep mode when minimized, or can be closed completely
Does NOT inject system hooks or change persistent system settings
INI configuration for easy on-demand changes
Select multiple processes to act on at once
Unattended install and headless operation
Extensive Documentation
Quick Start Guide for Windows Servers
Compatible with all Windows variants
Betanews on ProBalance:
Process Lasso’s headline technology is ProBalance, a smart tool which monitors running processes and intelligently adjusts the priority of resource hogs as they appear.
Can this really make a difference? We used the developer’s (Bitsum) “CPU Eater” demo to create a process with 48 active threads, and tried launching Chrome (with its core files cached). It took 30-40 seconds to appear with ProBalance disabled, under 1 second with it turned on.
That was a very extreme example, so we tried again with 16 threads (one per core), and Chrome loaded in 5 seconds; 8 threads and it loaded in around 2, still more than twice the ProBalance-enabled time.
We tried a few other CPU-stressing apps with similar results. If you’re running multiple applications at the same time, and something tries to hog your CPU, then Process Lasso’s priority tweaks generally mean your system stays very responsive.
See also: