Process Lasso v18.0 – GPU Metrics, Graph Aesthetics and More
Version 18 of Process Lasso adds GPU metrics, improves the graph aesthetics, refactors the ThreadRacer tool, and boosts the performance of rules that use complex Regular Expressions. We’ve worked hard on it and hope you enjoy!
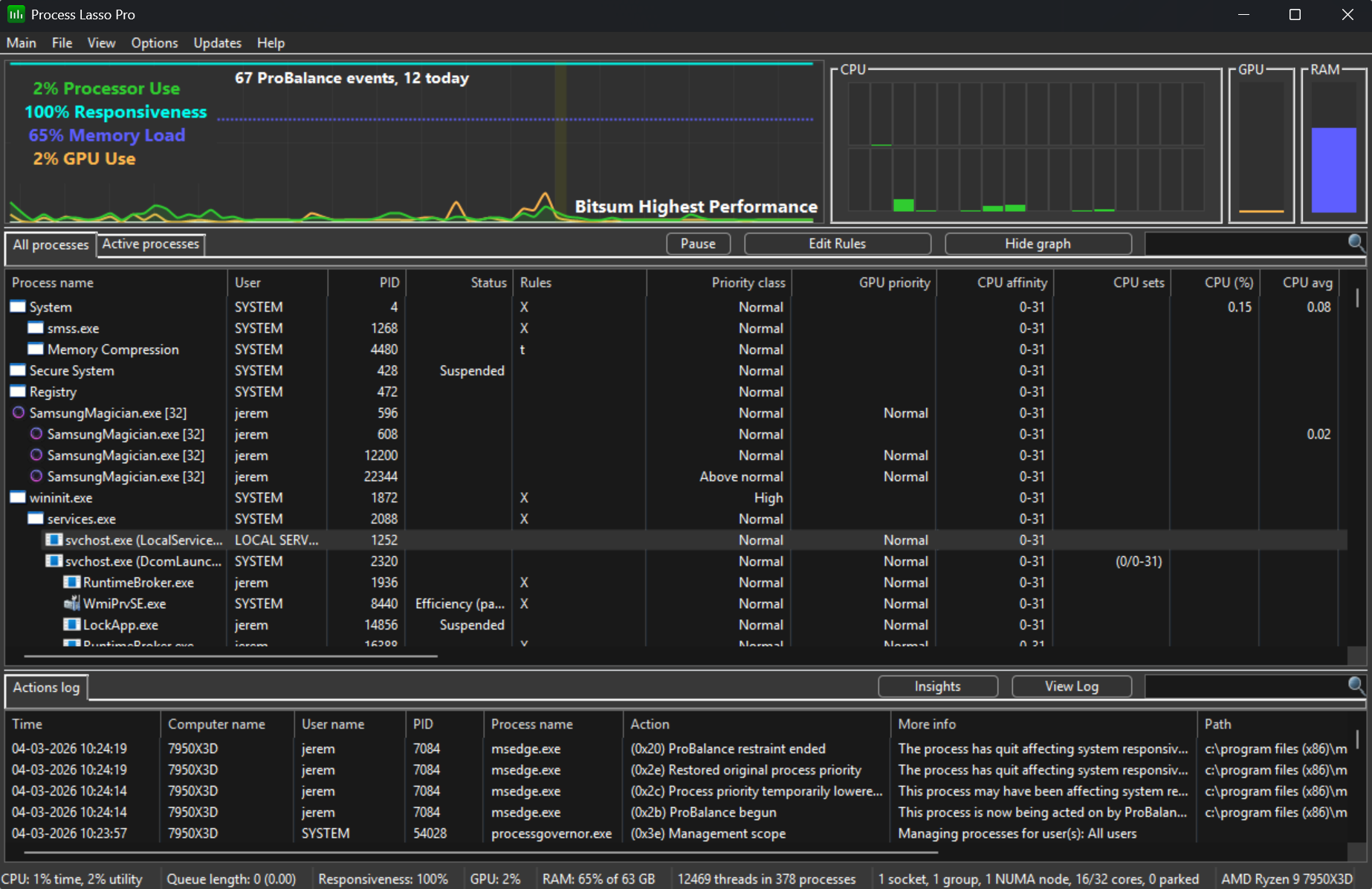
First, we’ve added GPU utilization metrics to the main graph, process lists, status bar, and inserted a dedicated widget for a quick glance. We delayed adding this in the past for many reasons, one of them being that we wanted to ensure that we could do it with minimal overhead. Yes, it turns out that any inspection of the GPU utilization is going to incur some amount of overhead, often showing up in ntoskrnl.exe. To combat this, we only collect GPU data when the Process Lasso main window is visible, and don’t collect it at all when the View menu toggle for GPU utilization is unchecked. Further, we used the most efficient method, the same that Task Manager uses, and carefully tuned data collection. One limitation of this version is that we do not yet support multiple GPUs. This will be addressed in the near future, as we opted for an incremental rollout.
Second, we’ve dramatically improved the appearance of the primary graph. The CPU utilization line is now filled underneath, fonts rendered better, and anti-aliasing removes the jagged edges seen in previous versions. Further cosmetic work is incoming.

Third, we refactored the long neglected ThreadRacer tool. This little tool lets you “race” cores against each other. We’ve dramatically improved the appearance of this tool, adding a heatmap to replace progress bars, selectable algorithms and timing, and a summary report at the end of the run.

Fourth, we’ve vastly boosted the performance of rules that use complex Regular Expressions. We added RegEx support long ago and it greatly increased the robustness and use cases of Process Lasso features. However, at the time, we considered it an edge feature and, indeed, very few people use it. For those that did use it, some minority of them ended up with complex Regular Expressions that, when repeatedly evaluated, could cause spikes in Process Lasso’s CPU usage. In this release, we’ve taken great care to make this feature as optimal as possible and are proud to report that performance of these rules is now several orders of magnitude better.
Lastly, many other small improvements were made, and, as always, we continue pushing the limits and exploring ways to improve all our products and services. We would like to express a thank you to all our users, free or paid, for your continued support!
p.s. This post was NOT generated or edited by AI in any way. We’re still human over here, so please do report all our typos and grammatical errors ;).
Discover more from Bitsum
Subscribe to get the latest posts sent to your email.